第一阶段:需求分析
-
调研大学生时间管理的常见痛点
-
梳理出5类不同需求群体:零基础入门、精细化定制、工具导向、问题解决、极简打卡
第二阶段:方案设计
-
基础通用版:固定作息框架 + 番茄工作法 + 优先级分类,纸笔即可上手
-
精细化定制版:结合大学生日常场景的时段安排表,含效率标注和复盘模板
-
工具导向版:推荐3款免费轻量工具(滴答清单/Forest/飞书),附使用步骤
-
问题解决版:针对拖延/碎片化/任务堆积三大问题给出破解策略 + 7天试练计划
-
极简打卡版:10项核心习惯打卡,2分钟完成
第三阶段:功能开发
-
日历模块:月视图 + 任务增删改查 + localStorage本地持久化存储
-
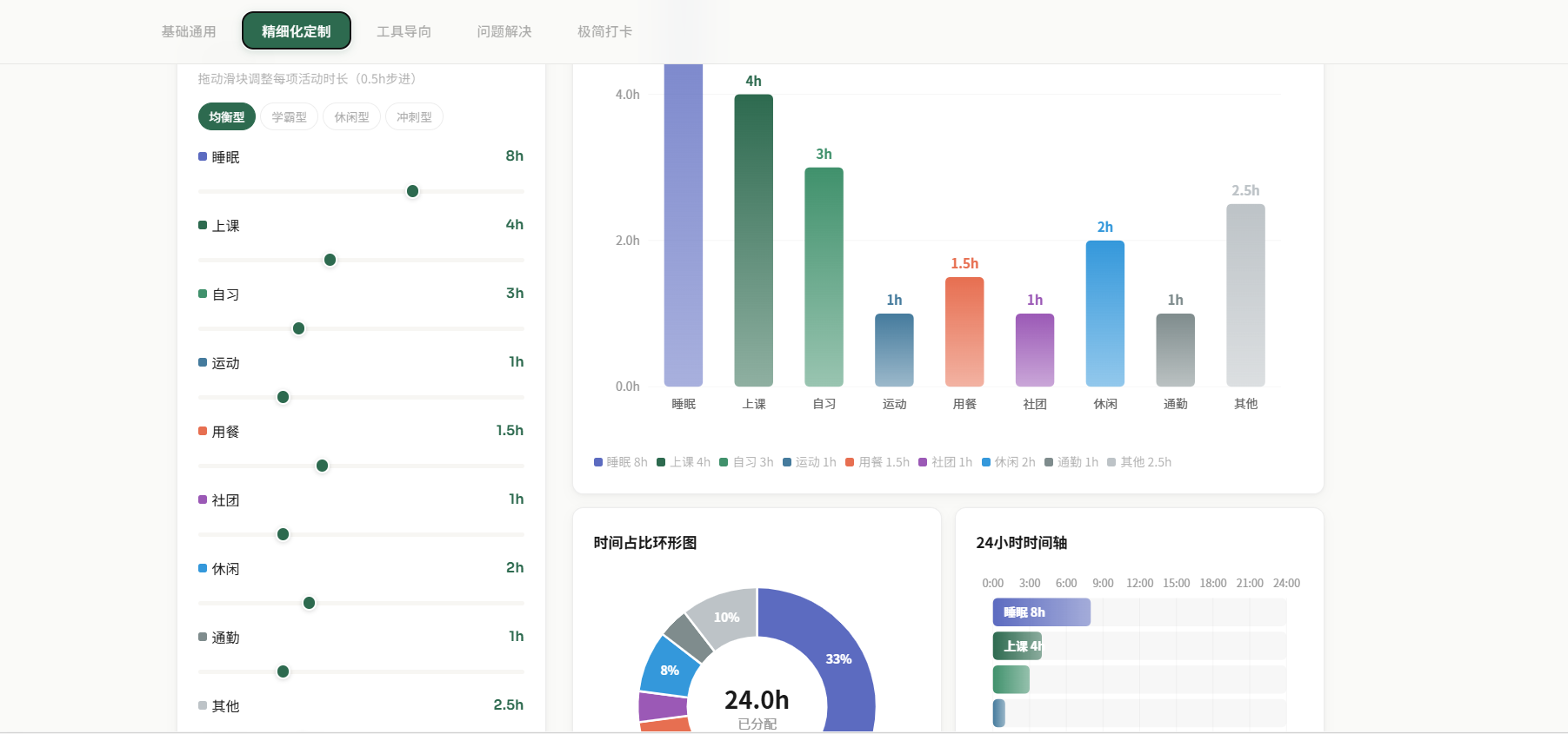
时间规划器:9类活动滑块调节 + 4种预设方案(均衡/学霸/休闲/冲刺)
-
可视化图表:Canvas绘制柱状图、环形图、24小时时间轴,实时响应数据变化
-
数据互通:日历与时间规划器双向同步,切换日期自动加载对应时间分配
时光不语,却回答所有问题。感谢Trae SOLO,让我用AI把时间管理的想法落地成工具,陪我们把每一寸时光都过得有意义。感谢阅读,愿我们都能在时光里,与AI同行,活成自己想要的模样。




